Human Resources Reports
Human Resources Reports
1. Employee Leave Balance

2. Salary Register
Salary Register provides a quick overview of an employee's net salary and its components.

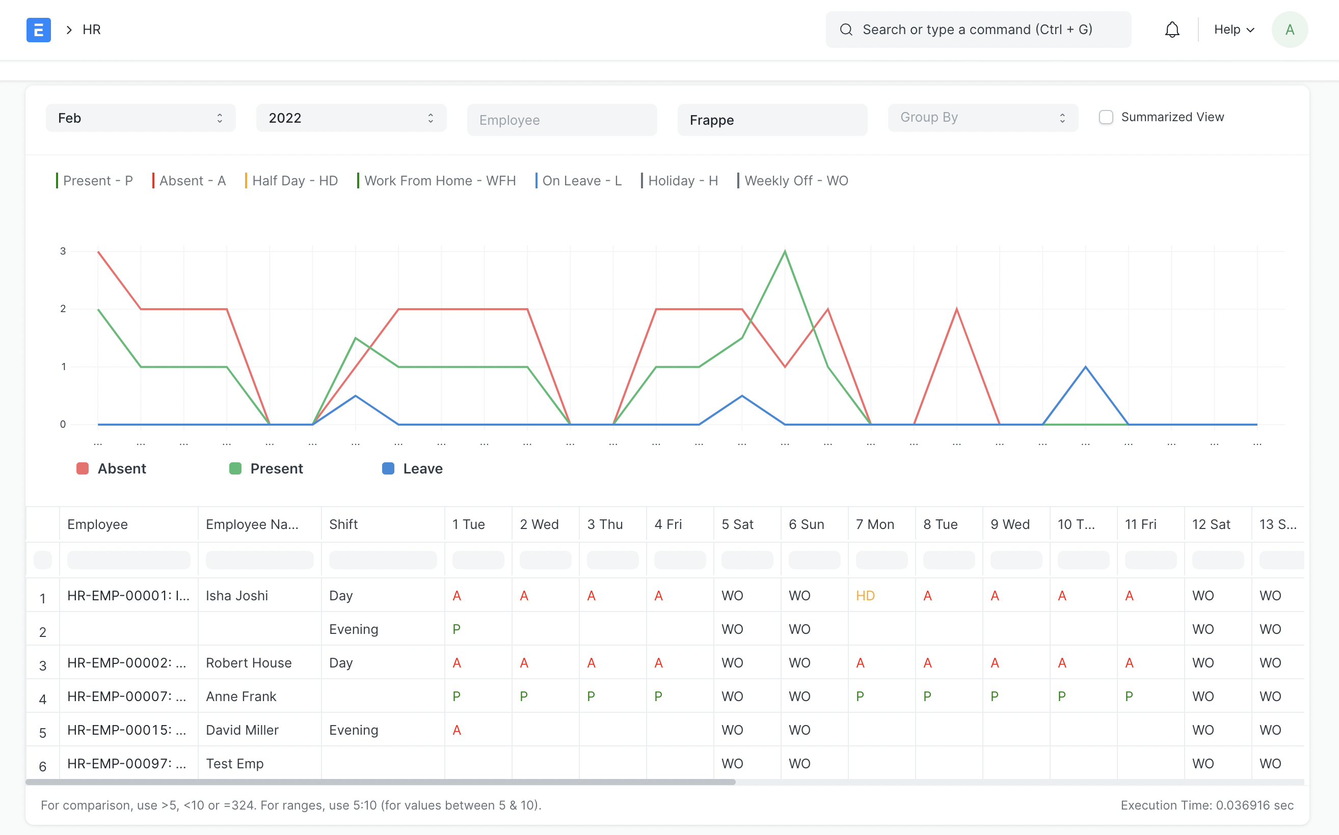
3. Monthly Attendance Sheet
The employee-specific attendance status is displayed on the monthly attendance sheet. This form will also show you each employee's attendance breakdown by shift if you assign them to different shifts.

You can switch to the summary view if you like to see total absent, present, leave days, etc. rather than day-by-day attendance:

This will demonstrate:
- Total Present Days
- Total Absent Days
- Total Leave Days
- Total Holidays
- Total Unmarked Days
- Number of leaves taken per leave type
- Total Late Entries
- Total Early Exits
Also, you have the option of grouping the report by Department, Branch, Designation, or Employee Grade.
4. Vehicle Expenses Report
The Vehicle Costs report can be used to track and keep tabs on vehicle expenses. This report provides a comprehensive look at all of your vehicle expenses month by month.

5. Employee Exits
Introduced in Version 14
Employee Exits are summarized in this report as follows:
- Employee Details: Employee, Reports to, Date of Joining, Relieving Date, Department, Designation
- Exit Interview
- Interview Status (Pending/Scheduled/Completed)
- Final Decision (Employee Retained/Exit Confirmed)
- Full and Final Statement
Moreover, this report offers further filters for:
- Interview Pending
- Questionnaire Pending
- FnF Pending
This report also provides extra filters for:

6. Employee Birthday
The Employee Birthday Report lists your employees' birthdays by month.

7. Employee working on a holiday
The list of employees who attended on holidays is displayed in the employee attendance report.

8. Bank Remittance Report
This report aids in keeping track of payroll entries between employer(s) and employees and their associated bank transactions. It displays the transaction between the Company's and the Employee's bank accounts along with the Payment Date.

9. Loan Repayment Report
By displaying the loan amount, interest, amount outstanding, and EMI, the Loan Repayment Report enables you to keep track of your debts. It also displays the balance that is owed and paid.